收藏本页 设为首页

欢迎来到聊城正通环保设备有限公司官方网站!

全国咨询热线: 15553681119

聊城正通环保设备有限公司

热门关键词搜索:钢管步进炉,蓄热式步进炉,步进炉

更多产品展示产品展示PRODUCTS

脱硝模块
脱硝模块
SNCR脱硝
SNCR脱硝
SCR脱硝
SCR脱硝
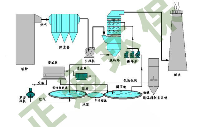
脱硫塔
脱硫塔
双碱法脱硫
双碱法脱硫
湿电除尘器
湿电除尘器
布袋除尘器
布袋除尘器
步进炉展示三
步进炉展示三

更多公司简介公司简介ABOUT US

聊城正通环保设备有限公司

正通环保 统一社会信用代码913715003343048138 始创于2006年,工厂位于具有钢管之都、江北水城的山东省聊城市西外环路中段,2009年确立了以不定型耐火材料(特大型耐火预制件)、工业窑炉设计、高性能燃烧设备制造三大体系为主的产业结构,依托广阔的市场资源致力于中国无缝钢管生产企业工业窑炉的节能创新。逐步提升公司在钢管行业工业炉节能方面的影响力,经过100余台钢管行业加热炉的实际生产及改造积累了丰富的针对钢管厂用工业窑炉的节能长寿的经验技术。 步进炉是正通环保目前在国内无缝钢管行业具有绝对领先技术专利产品(产品专利号:201120273601.1),经过不断改进产品产品逐步得到了广泛的认知,作为无缝钢管行业用步进炉制造普及的领先者,正通环保始终秉承“新技…
查看详情

更多技术知识技术知识FQA

正通步进炉介绍
设备结构简单、自主设计制造、燃气能耗达到33立方以下、生产数量最多、
步进炉的主要结构介绍
炉体结构燃烧系统冷却系统、液压
步进炉基础知识
步进炉从结构上分为步进梁和步进底两种结构形式,出现于20世纪20年代前后的欧洲,主要应…

业绩展示
The case shows

公司新闻COMPANY NEWS

步进炉的特点

步进炉的特点

步进炉的炉底有步进机构,步进时,步进机构升高,托起被加热的棒材,板材等,再向前移动一步步进炉,再落下,完成一个步进,使被加热的钢材向前移动一步。步进加热炉内的钢材是横着放,前进方向与其垂直。步进加热炉,从后边加入冷钢材,出…